AgnosPCB Remote Monitor (ARM)
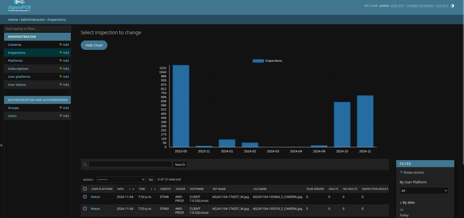
The Agnospcb remote monitor, available for GOLD subscriptions and above, allows you to remotely monitor the inspection process of your AgnosPCB ONLINE system/s from any internet-connected device. It includes a record of all images with detected errors, the operator or system that performed the inspection, the number of detected errors, and where to find the error report for each inspection.
With it, you can see in real time, as inspections are carried out, how the manufacturing process is going from any location. This enables you to make on-the-fly decisions about the process.
The Remote Monitor window showing the difference between the REFERENCE and the inspected PCBA with the faults (if there is any) with their location
The log of all the inspections carried out and the operator ID/name in charge
Graphs showing the amount of inspections per system / day / operator
We are always ready to help you and answer your questions
If you need extra information about our products and services, get a trial account or want to rent an AgnosPCB AOI unit, please fill the following form.
Our support team will contact you as soon as possible.
USA
EUROPE
Hardware R&D and Test Office, 871 Harold Pl., Ste 112
San Diego, CA, 91914, United States info@agnospcb.com
PCTT Tenerife, C/Rectora María Luisa Salguero
Las Mantecas, 38320, Tenerife, España info@agnospcb.com
EUROPE - GERMANY
Munich
Michael Matauscheck michael@agnospcb.com

